
支持 JS 错误监控、性能分析、SourceMap 源码定位,
通过 UserId 快速还原用户操作路径,精准定位线上问题根因。
经典用例分享开箱即用的方案
通过用例可以帮助您快速了解Webfunny监控系统的核心能力
用户细查,一键定位→
通过userId精准定位用户,详细复现用户的行为记录,排查线上问题将变得非常简单。

远程调试,实时查看→
移动端上可以随时打开控制台,查看用户行为、打印信息、本地缓存等,就像在本地调试一样。
录屏回放,高效沟通→
录屏回放可以快速重播事故现场,提高问题排查效率。
错误分析,源码定位→
聚合分析代码错,清晰看到变化趋势;利用SourceMap,可以快速定位到源码位置。
性能分析,快速优化→
页面、接口性能进行分析,快速定位性能瓶颈,进行优化。
六大监控能力 全方位保障前端应用稳定性
前端监控系统涵盖 JS 错误监控、性能分析、用户行为追踪、远程调试、实时告警此六大核心能力,帮助开发者快速定位线上故障、优化页面性能



实时流量监控 - 多项目健康看板
实时掌控 PV/UV、接口请求、JS 错误等 12 大前端指标
- 项目健康分、性能分实时计算,一屏总览多项目运行状态
- 流量大屏展示 12 大前端指标,支持地域分布、设备分布可视化分析
- 流量趋势、健康指标、性能概览多维度概览,自定义告警阈値
核心价值:全面感知系统健康状态,实现前端监控数据可视化运维



用户行为追踪 - 精准定位线上错误
记录用户完整操作路径,快速复现 Bug 现场
- 按 userId 精准查找用户,复现完整浏览记录、页面加载耗时、白屏截图
- 全链路错误追踪:JS 错误、接口异常、静态资源加载失败均可定位到操作步骤
- 接口请求记录完整展示请求头、参数、返回值,耐心分析接口性能瓶颈
核心价值:用户行为全量存储,将复杂 Bug 复现时间缩短 90%



远程调试 - 线上虚拟控制台
无需复现环境,连接线上用户实时查看调试信息
- 远程开启 vConsole 虚拟控制台,实时查看线上用户打印日志与本地存储
- 用户连线功能实时回传用户操作行为,免去线上问题难以复现的困境
- 录屏回放支持指定用户录屏,一键分享 Bug 现场视频大幅提升沟通效率
核心价值:弹如本地调试体验,大幅降低线上故障排查的沟通成本



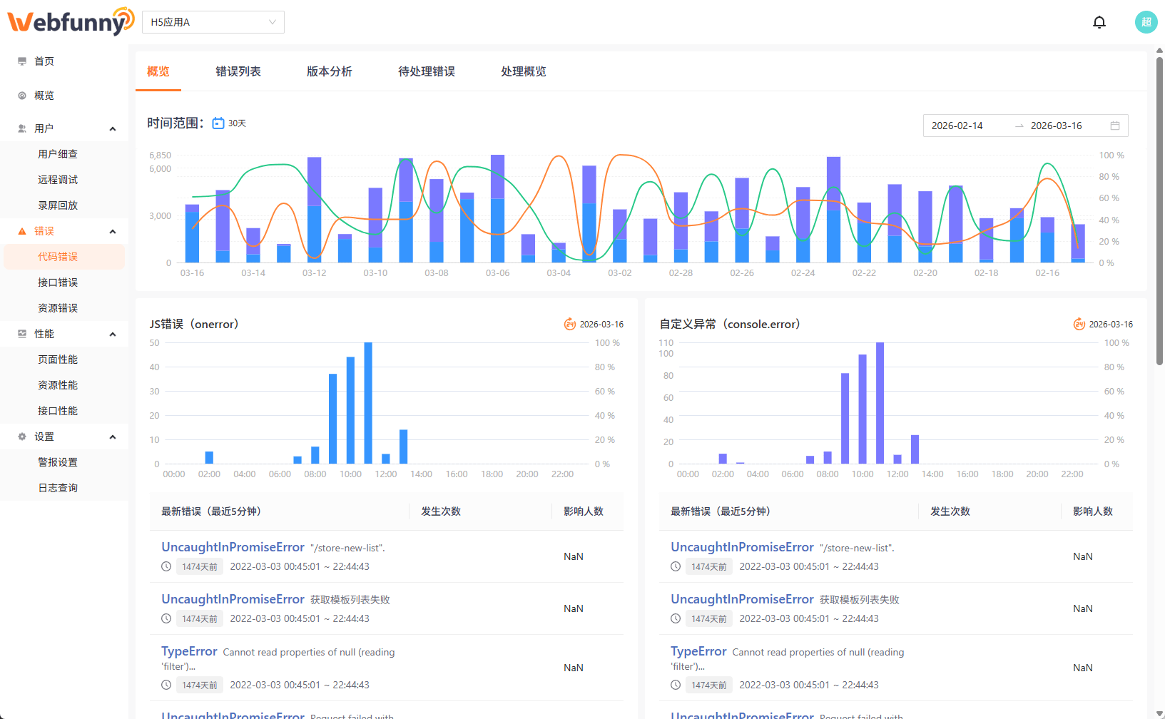
JS 错误监控 - SourceMap 源码定位
自动捕获线上 JS 异常,聚合分析并定位到源码行号
- 自动捕获 JS 运行时异常、Promise 错误、资源加载失败并实时告警
- 同类错误高度聚合,展示影响用户数、错误趋势和最近復现时间
- 上传 SourceMap 后直接展示原始源码位置,无需本地复现环境
核心价值:结合 SourceMap 直接定位到源码行号,将前端错误排查效率提升 80%



页面性能分析 - Web Vitals 指标监控
全面采集 FCP、LCP、TTFB 等关键性能指标,快速识别瓶颈
- 自动采集 FCP、LCP、FID、CLS 等 Web Vitals 指标,追踪页面加载性能趋势
- 接口性能监控:请求耗时、成功率、慢接口排行,快速发现后端瓶颈
- 单页面、单接口独立深入分析,结合时序图定位性能衰退时间点
核心价值:实现前端性能全链路监控,降低用户因加载慢而流失的风险



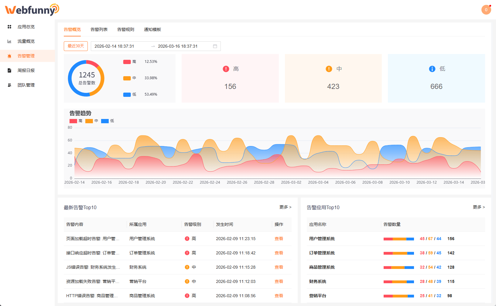
实时告警 - 多渠道智能监控通知
自定义告警规则,故障发生第一时间通知到人
- 支持错误率、请求量、响应时间等多维度告警规则设置
- 告警聚合展示,按级别分类,支持查看详细告警日志与变化趋势
- 支持钉钉、企业微信、飞书、邮件多渠道通知,可配置静默期避免频繁打扰
核心价值:故障响应时间从小时级市为分钟级,大幅降低线上故障业务损失

